Выполнение домашнего задания по теме "10.3. Grafana"
Q/A
Задание 1
Cамостоятельно разверните grafana, где в роли источника данных будет выступать prometheus, а сборщиком данных node-exporter:
grafanaprometheus-serverprometheus node-exporterЗапустите связку prometheus-grafana. Зайдите в веб-интерфейс Grafana, используя авторизационные данные, указанные в манифесте docker-compose. Подключите поднятый вами prometheus как источник данных. Решение домашнего задания - скриншот веб-интерфейса grafana со списком подключенных Datasource. В решении к домашнему заданию приведите также все конфигурации/скрипты/манифесты, которые вы использовали в процессе решения задания.
docker-compose и остальная конфигурация расположена в директории stack.
При поднятии контейнеров в grafana автоматически создаётся data-source к prometheus,
а так же dashboard по мониторингу контейнера prometheus.
Задание 2
Изучите самостоятельно ресурсы:
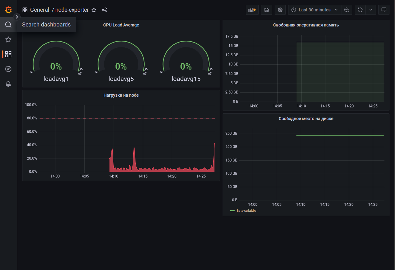
Создайте Dashboard и в ней создайте следующие Panels:
- Утилизация CPU для nodeexporter (в процентах, 100-idle)
- CPULA 1/5/15
- Количество свободной оперативной памяти
- Количество места на файловой системе
Для решения данного ДЗ приведите promql запросы для выдачи этих метрик, а также скриншот получившейся Dashboard.
Метрики и текст запросов для них
- Утилизация CPU для nodeexporter (в процентах, 100-idle)
100 * (1 - avg by(instance)(irate(node_cpu_seconds_total{mode="idle"}[1m])))
- CPULA 1/5/15
avg(node_load1{})
avg(node_load5{})
avg(node_load15{})
- Количество свободной оперативной памяти
node_memory_MemTotal_bytes - node_memory_Active_bytes
- Количество места на файловой системе
node_filesystem_avail_bytes{mountpoint="/"}
Задание 3
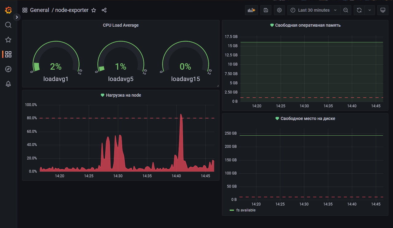
Создайте для каждой Dashboard подходящее правило alert (можно обратиться к первой лекции в блоке "Мониторинг"). Дополнительно нужно завести удобный для вас канал нотификации, например Telegram или Email и отправить туда тестовые события.
Для решения ДЗ - приведите скриншот вашей итоговой Dashboard и скриншоты тестовых событий из каналов нотификаций.
Dashboard с настроенными alerts:
Тестовая нотификация в discord:
Задание 4
Сохраните ваш Dashboard.
Для этого перейдите в настройки Dashboard, выберите в боковом меню "JSON MODEL".
Далее скопируйте отображаемое json-содержимое в отдельный файл и сохраните его.
В решении задания - приведите листинг этого файла.
Файл с dashboard: stack/grafana/dashboard_backup.json


