Выполнение домашнего задания по теме "10.2. Системы мониторинга"
Q/A
Задание 1
Опишите основные плюсы и минусы pull и push систем мониторинга
Pull-модель
Плюсы:
- явное определение сервисов, с которых собираются данные, то есть отсутствие данных, получаемых из неожиданных мест
- возможность контролировать периодичность сбора метрик
- возможность защитить методы получения метрик на стороне сервисов различными способами (basic-аутентификация,tls-сертификаты, клиентские сертификаты)
- простая модель получения данных, которая подразумевает упрощённые методы отладки
Минусы:
- необходимость изменять конфигурацию сборщика для добавления новых сервисов либо сконфигурировать autodiscovery
- при нагрузке на сервис есть вероятность, что сборщик не сможет получить метрики
Push-модель
Плюсы:
- для начала сбора метрик достаточно установить агента
- возможность использовать протокол udp для отдачи метрик
Минусы:
- агент - дополнительная точка отказа. Таким образом, есть вероятность, что сервис работает в штатном режиме, а вот агент перестал работать.
- сложная отладка отправки метрик
Задание 2
Какие из ниже перечисленных систем относятся к push модели, а какие к pull? А может есть гибридные?
- Prometheus
- TICK
- Zabbix
- VictoriaMetrics
- Nagios
| Сервис | Модель | Дополнительный комментарий |
|---|---|---|
| Prometheus | pull | есть механизм pushgateway, у которого prometheus собирает метрики по pull-модели |
| TICK | push | |
| Zabbix | hybrid | основная модель - pull (сбор данных с агентов), но есть возможность использовать push-модель через zabbix-sender |
| VictoriaMetrics | hybrid | |
| Nagios | hybrid | есть агенты, которые работают по pull-модели, но так же есть поддержка push-модели по протоколу SNMP |
Задание 3
Склонируйте себе репозиторий и запустите TICK-стэк, используя технологии docker и docker-compose.(по инструкции ./sandbox up )
В виде решения на это упражнение приведите выводы команд с вашего компьютера (виртуальной машины):
- curl http://localhost:8086/ping - curl http://localhost:8888 - curl http://localhost:9092/kapacitor/v1/pingА также скриншот веб-интерфейса ПО chronograf (
http://localhost:8888).
curl -v http://localhost:8086/ping
* Trying 127.0.0.1:8086...
* TCP_NODELAY set
* Connected to localhost (127.0.0.1) port 8086 (#0)
> GET /ping HTTP/1.1
> Host: localhost:8086
> User-Agent: curl/7.68.0
> Accept: */*
>
* Mark bundle as not supporting multiuse
< HTTP/1.1 204 No Content
< Content-Type: application/json
< Request-Id: 8bb4e1e6-4069-11ed-8018-0242ac500203
< X-Influxdb-Build: OSS
< X-Influxdb-Version: 1.8.10
< X-Request-Id: 8bb4e1e6-4069-11ed-8018-0242ac500203
< Date: Fri, 30 Sep 2022 02:42:37 GMT
<
* Connection #0 to host localhost left intact
curl http://localhost:8888
<!DOCTYPE html>
<html>
<head>
<link rel="stylesheet" href="/index.c708214f.css">
<meta http-equiv="Content-type" content="text/html; charset=utf-8">
<title>Chronograf</title>
<link rel="icon shortcut" href="/favicon.70d63073.ico">
</head>
<body>
<div id="react-root" data-basepath=""></div>
<script type="module" src="/index.e81b88ee.js"></script>
<script src="/index.a6955a67.js" nomodule="" defer></script>
</body>
</html>
curl -v http://localhost:9092/kapacitor/v1/ping
* Trying 127.0.0.1:9092...
* TCP_NODELAY set
* Connected to localhost (127.0.0.1) port 9092 (#0)
> GET /kapacitor/v1/ping HTTP/1.1
> Host: localhost:9092
> User-Agent: curl/7.68.0
> Accept: */*
>
* Mark bundle as not supporting multiuse
< HTTP/1.1 204 No Content
< Content-Type: application/json; charset=utf-8
< Request-Id: dfe72552-4069-11ed-8029-0242ac500204
< X-Kapacitor-Version: 1.6.5
< Date: Fri, 30 Sep 2022 02:44:59 GMT
<
* Connection #0 to host localhost left intact
Задание 4
Изучите список telegraf inputs.
Добавьте в конфигурацию telegraf плагин - disk:
[[inputs.disk]] ignore_fs = ["tmpfs", "devtmpfs", "devfs", "iso9660", "overlay", "aufs", "squashfs"]Так же добавьте в конфигурацию telegraf плагин - mem:
[[inputs.mem]]После настройки перезапустите telegraf.
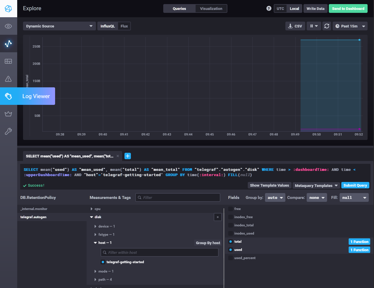
- Перейдите в веб-интерфейс Chronograf (
http://localhost:8888) и откройте вкладкуData explorer.- Нажмите на кнопку
Add a query- Изучите вывод интерфейса и выберите БД
telegraf.autogen- В
measurmentsвыберите mem->host->telegraf_container_id , а вfieldsвыберите used_percent. Внизу появится график утилизации оперативной памяти в контейнере telegraf.- Вверху вы можете увидеть запрос, аналогичный SQL-синтаксису. Поэкспериментируйте с запросом, попробуйте изменить группировку и интервал наблюдений.
- Приведите скриншот с отображением метрик утилизации места на диске (disk->host->telegraf_container_id) из веб-интерфейса.
Задание 5
Добавьте в конфигурацию telegraf следующий плагин - docker:
[[inputs.docker]] endpoint = "unix:///var/run/docker.sock"Дополнительно вам может потребоваться донастройка контейнера telegraf в
docker-compose.ymlдополнительного volume и режима privileged:telegraf: image: telegraf:1.4.0 privileged: true volumes: - ./etc/telegraf.conf:/etc/telegraf/telegraf.conf:Z - /var/run/docker.sock:/var/run/docker.sock:Z links: - influxdb ports: - "8092:8092/udp" - "8094:8094" - "8125:8125/udp"После настройки перезапустите telegraf, обновите веб интерфейс и приведите скриншотом список
measurmentsв веб-интерфейсе базы telegraf.autogen. Там должны появиться метрики, связанные с docker.Факультативно можете изучить какие метрики собирает telegraf после выполнения данного задания.
Метрики docker уже подключены по умолчанию следующей конфигурацией telegraph:
[[inputs.docker]]
endpoint = "unix:///var/run/docker.sock"
container_names = []
timeout = "5s"
perdevice = true
total = false
Задание 6
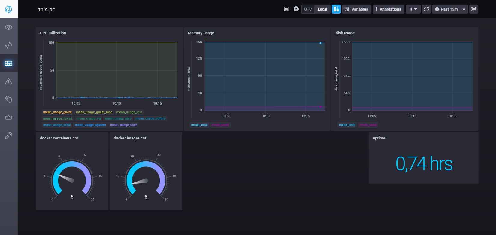
Дополнительное задание
В веб-интерфейсе откройте вкладку
Dashboards. Попробуйте создать свой dashboard с отображением:
- утилизации ЦПУ
- количества использованного RAM
- утилизации пространства на дисках
- количество поднятых контейнеров
- аптайм
- ...
- фантазируйте)



