Files
netology-devops/src/homework/05-virtualization/5.4
2022-05-11 10:55:12 +07:00
..
2022-05-11 10:55:12 +07:00
2022-05-11 10:55:12 +07:00
2022-05-11 10:55:12 +07:00
2022-05-11 10:55:12 +07:00
2022-05-11 10:55:12 +07:00

Выполнение домашнего задания по теме "5.4. Оркестрация группой Docker контейнеров на примере Docker Compose".

Q/A

Задача 1

Создать собственный образ операционной системы с помощью Packer.

Для получения зачета, вам необходимо предоставить:

  • Скриншот страницы, как на слайде из презентации (слайд 37).

Пошаговая инструкция работы с yandex-облаком:

  1. Установка yc: curl -sSL https://storage.yandexcloud.net/yandexcloud-yc/install.sh | bash
  2. Инициализация конфигурации: yc init
  3. Проверка, что всё работает:
    yc compute image list
    +----+------+--------+-------------+--------+
    | ID | NAME | FAMILY | PRODUCT IDS | STATUS |
    +----+------+--------+-------------+--------+
    +----+------+--------+-------------+--------+
    
  4. Создание сети: yc vpc network create --name net
  5. Создание подсети: yc vpc subnet create --name my-subnet-a --zone ru-central1-a --range 10.1.2.0/24 --network-name net --description "test subnet for test net"
  6. Копирование примера конфигурации packer centos-7-base.example.json в centos-7-base.json.
  7. Затем нужно заполнить недостающие поля в конфигурации.
  8. Запуск валидации конфигурации
    packer validate packer/centos-7-base.json
    The configuration is valid.
    
  9. Запуск сборки образа packer build packer/centos-7-base.json
  10. Удаление подсети: yc vpc subnet delete --name my-subnet-a
  11. Удаление сети: yc vpc network delete --name net

Результат:

cloud-images.png

Задача 2

Создать вашу первую виртуальную машину в Яндекс.Облаке.

Для получения зачета, вам необходимо предоставить:

  • Скриншот страницы свойств созданной ВМ
  1. Копирование секретов для terraform из variables.tf.example в variables.tf
  2. Затем нужно изменить поля в конфигурации.
  3. Инициализировать конфигурацию: terraform init (не работает без vpn, при получении данных отдаётся 403 статус код)
  4. Просмотреть конфигурацию terraform plan
  5. Применить конфигурацию к облаку terraform apply -auto-approve

Результат:

cloud-vm.png

Задача 3

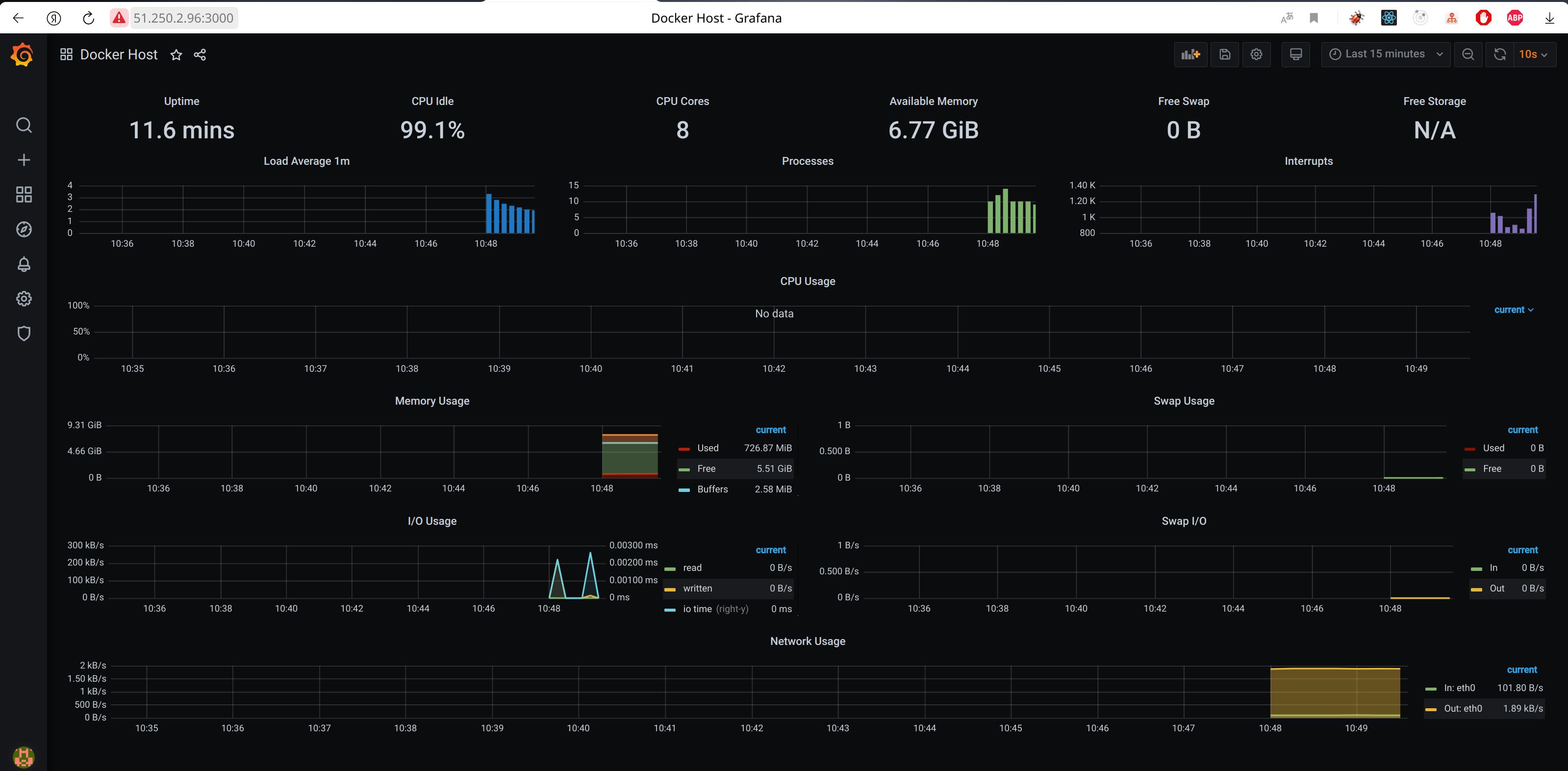
Создать ваш первый готовый к боевой эксплуатации компонент мониторинга, состоящий из стека микросервисов.

Для получения зачета, вам необходимо предоставить:

  • Скриншот работающего веб-интерфейса Grafana с текущими метриками
  1. Копирование inventory файла для ansible из inventory.example в inventory
  2. Запуск ansible: cd ansible && ansible-playbook provision.yml

Результат:

grafana.png

Clean up

Удаление всей инфраструктуры:

  1. Удаление ВМ, сетей: terraform destroy -auto-approve
  2. Удаление образа ОС: yc compute image delete --id fd8oponkic4t99ecuk8k