Files
netology-devops/src/homework/10-monitoring/10.2

Выполнение домашнего задания по теме "10.2. Системы мониторинга"

Q/A

Задание 1

Опишите основные плюсы и минусы pull и push систем мониторинга

Pull-модель

Плюсы:

  • явное определение сервисов, с которых собираются данные, то есть отсутствие данных, получаемых из неожиданных мест
  • возможность контролировать периодичность сбора метрик
  • возможность защитить методы получения метрик на стороне сервисов различными способами (basic-аутентификация,tls-сертификаты, клиентские сертификаты)
  • простая модель получения данных, которая подразумевает упрощённые методы отладки

Минусы:

  • необходимость изменять конфигурацию сборщика для добавления новых сервисов либо сконфигурировать autodiscovery
  • при нагрузке на сервис есть вероятность, что сборщик не сможет получить метрики

Push-модель

Плюсы:

  • для начала сбора метрик достаточно установить агента
  • возможность использовать протокол udp для отдачи метрик

Минусы:

  • агент - дополнительная точка отказа. Таким образом, есть вероятность, что сервис работает в штатном режиме, а вот агент перестал работать.
  • сложная отладка отправки метрик

Задание 2

Какие из ниже перечисленных систем относятся к push модели, а какие к pull? А может есть гибридные?

  • Prometheus
  • TICK
  • Zabbix
  • VictoriaMetrics
  • Nagios
Сервис Модель Дополнительный комментарий
Prometheus pull есть механизм pushgateway, у которого prometheus собирает метрики по pull-модели
TICK push
Zabbix hybrid основная модель - pull (сбор данных с агентов), но есть возможность использовать push-модель через zabbix-sender
VictoriaMetrics hybrid
Nagios hybrid есть агенты, которые работают по pull-модели, но так же есть поддержка push-модели по протоколу SNMP

Задание 3

Склонируйте себе репозиторий и запустите TICK-стэк, используя технологии docker и docker-compose.(по инструкции ./sandbox up )

В виде решения на это упражнение приведите выводы команд с вашего компьютера (виртуальной машины):

- curl http://localhost:8086/ping
- curl http://localhost:8888
- curl http://localhost:9092/kapacitor/v1/ping

А также скриншот веб-интерфейса ПО chronograf (http://localhost:8888).

curl -v http://localhost:8086/ping
*   Trying 127.0.0.1:8086...
* TCP_NODELAY set
* Connected to localhost (127.0.0.1) port 8086 (#0)
> GET /ping HTTP/1.1
> Host: localhost:8086
> User-Agent: curl/7.68.0
> Accept: */*
>
* Mark bundle as not supporting multiuse
< HTTP/1.1 204 No Content
< Content-Type: application/json
< Request-Id: 8bb4e1e6-4069-11ed-8018-0242ac500203
< X-Influxdb-Build: OSS
< X-Influxdb-Version: 1.8.10
< X-Request-Id: 8bb4e1e6-4069-11ed-8018-0242ac500203
< Date: Fri, 30 Sep 2022 02:42:37 GMT
<
* Connection #0 to host localhost left intact
curl http://localhost:8888
<!DOCTYPE html>
<html>
    <head>
        <link rel="stylesheet" href="/index.c708214f.css">
        <meta http-equiv="Content-type" content="text/html; charset=utf-8">
        <title>Chronograf</title>
        <link rel="icon shortcut" href="/favicon.70d63073.ico">
    </head>
    <body> 
    <div id="react-root" data-basepath=""></div> 
    <script type="module" src="/index.e81b88ee.js"></script>
    <script src="/index.a6955a67.js" nomodule="" defer></script> 
    </body>
</html>
curl -v http://localhost:9092/kapacitor/v1/ping
*   Trying 127.0.0.1:9092...
* TCP_NODELAY set
* Connected to localhost (127.0.0.1) port 9092 (#0)
> GET /kapacitor/v1/ping HTTP/1.1
> Host: localhost:9092
> User-Agent: curl/7.68.0
> Accept: */*
>
* Mark bundle as not supporting multiuse
< HTTP/1.1 204 No Content
< Content-Type: application/json; charset=utf-8
< Request-Id: dfe72552-4069-11ed-8029-0242ac500204
< X-Kapacitor-Version: 1.6.5
< Date: Fri, 30 Sep 2022 02:44:59 GMT
<
* Connection #0 to host localhost left intact

chronograf_dashboard

Задание 4

Изучите список telegraf inputs.

  • Добавьте в конфигурацию telegraf плагин - disk:

    [[inputs.disk]]
    ignore_fs = ["tmpfs", "devtmpfs", "devfs", "iso9660", "overlay", "aufs", "squashfs"]
    
  • Так же добавьте в конфигурацию telegraf плагин - mem:

    [[inputs.mem]]
    
  • После настройки перезапустите telegraf.

    • Перейдите в веб-интерфейс Chronograf (http://localhost:8888) и откройте вкладку Data explorer.
    • Нажмите на кнопку Add a query
    • Изучите вывод интерфейса и выберите БД telegraf.autogen
    • В measurments выберите mem->host->telegraf_container_id , а в fields выберите used_percent. Внизу появится график утилизации оперативной памяти в контейнере telegraf.
    • Вверху вы можете увидеть запрос, аналогичный SQL-синтаксису. Поэкспериментируйте с запросом, попробуйте изменить группировку и интервал наблюдений.
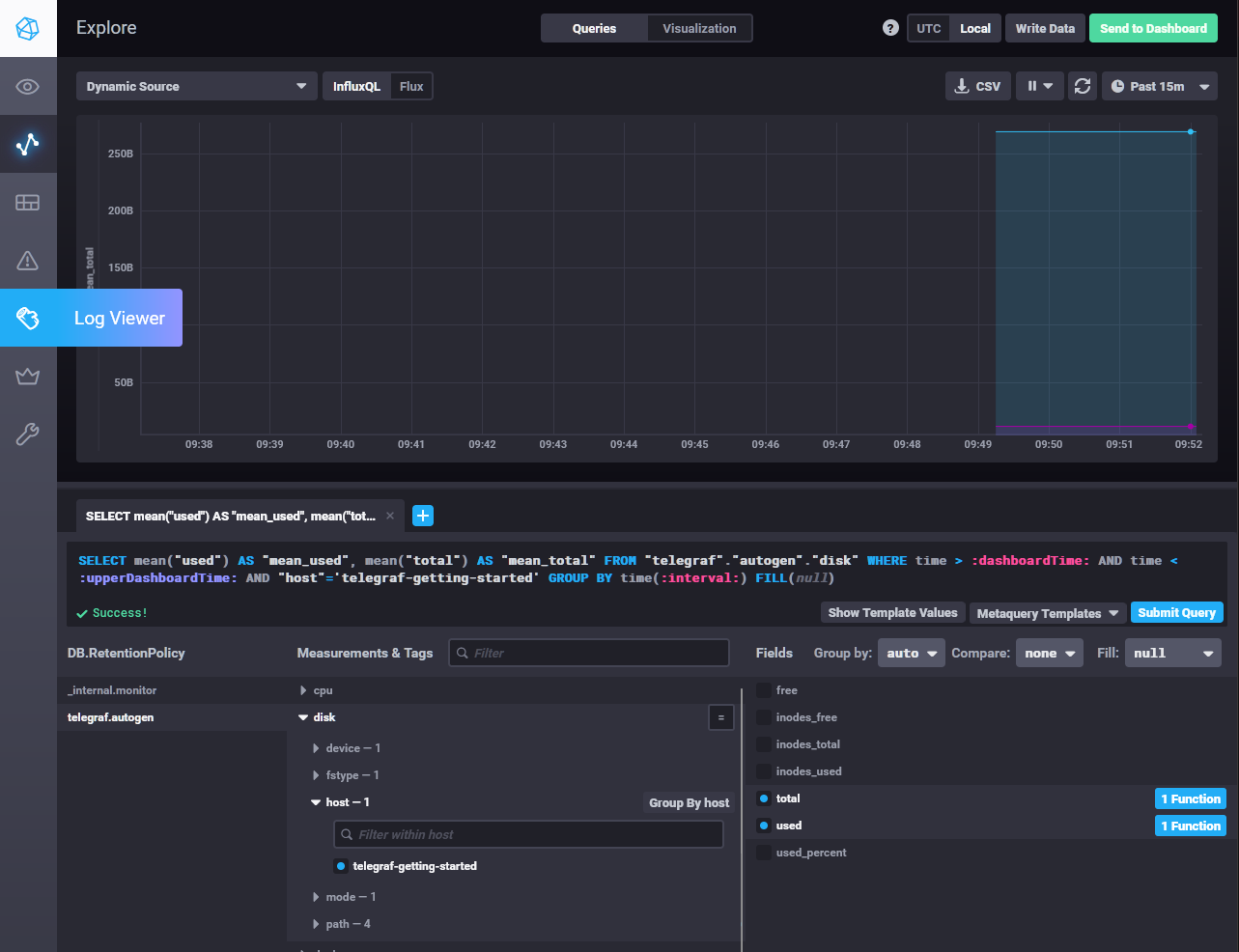
    • Приведите скриншот с отображением метрик утилизации места на диске (disk->host->telegraf_container_id) из веб-интерфейса.

chronograf_disk_utilization

Задание 5

Добавьте в конфигурацию telegraf следующий плагин - docker:

[[inputs.docker]]
  endpoint = "unix:///var/run/docker.sock"

Дополнительно вам может потребоваться донастройка контейнера telegraf в docker-compose.yml дополнительного volume и режима privileged:

  telegraf:
    image: telegraf:1.4.0
    privileged: true
    volumes:
      - ./etc/telegraf.conf:/etc/telegraf/telegraf.conf:Z
      - /var/run/docker.sock:/var/run/docker.sock:Z
    links:
      - influxdb
    ports:
      - "8092:8092/udp"
      - "8094:8094"
      - "8125:8125/udp"

После настройки перезапустите telegraf, обновите веб интерфейс и приведите скриншотом список measurments в веб-интерфейсе базы telegraf.autogen. Там должны появиться метрики, связанные с docker.

Факультативно можете изучить какие метрики собирает telegraf после выполнения данного задания.

Метрики docker уже подключены по умолчанию следующей конфигурацией telegraph:

[[inputs.docker]]
  endpoint = "unix:///var/run/docker.sock"
  container_names = []
  timeout = "5s"
  perdevice = true
  total = false

chronograf_docker_metrics

Задание 6

Дополнительное задание

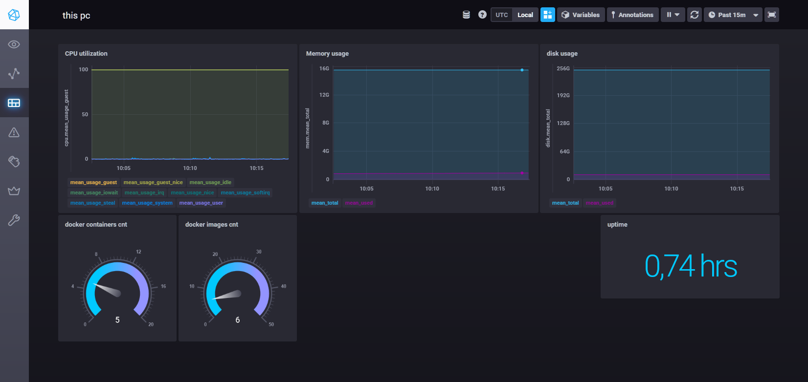
В веб-интерфейсе откройте вкладку Dashboards. Попробуйте создать свой dashboard с отображением:

  • утилизации ЦПУ
  • количества использованного RAM
  • утилизации пространства на дисках
  • количество поднятых контейнеров
  • аптайм
  • ...
  • фантазируйте)

chronograf_new_dashboard