Выполнение [домашнего задания](https://github.com/netology-code/mnt-homeworks/blob/MNT-13/10-monitoring-02-systems/README.md)
по теме "10.2. Системы мониторинга"
## Q/A
### Задание 1
> Опишите основные плюсы и минусы pull и push систем мониторинга
#### Pull-модель
Плюсы:
* явное определение сервисов, с которых собираются данные, то есть отсутствие данных,
получаемых из неожиданных мест
* возможность контролировать периодичность сбора метрик
* возможность защитить методы получения метрик на стороне сервисов различными способами (basic-аутентификация,tls-сертификаты, клиентские сертификаты)
* простая модель получения данных, которая подразумевает упрощённые методы отладки
Минусы:
* необходимость изменять конфигурацию сборщика для добавления новых сервисов либо сконфигурировать autodiscovery
* при нагрузке на сервис есть вероятность, что сборщик не сможет получить метрики
#### Push-модель
Плюсы:
* для начала сбора метрик достаточно установить агента
* возможность использовать протокол udp для отдачи метрик
Минусы:
* агент - дополнительная точка отказа. Таким образом, есть вероятность,
что сервис работает в штатном режиме, а вот агент перестал работать.
* сложная отладка отправки метрик
### Задание 2
> Какие из ниже перечисленных систем относятся к push модели, а какие к pull? А может есть гибридные?
>
> * Prometheus
> * TICK
> * Zabbix
> * VictoriaMetrics
> * Nagios
| Сервис | Модель | Дополнительный комментарий |
|-----------------|--------|----------------------------------------------------------------------------------------------------------------------------------------------------------------------------------------|
| Prometheus | pull | есть механизм [pushgateway](https://prometheus.io/docs/practices/pushing/), у которого prometheus собирает метрики по pull-модели |
| TICK | push | |
| Zabbix | hybrid | основная модель - pull (сбор данных с агентов), но есть возможность использовать push-модель через [zabbix-sender](https://www.zabbix.com/documentation/5.2/ru/manual/concepts/sender) |
| VictoriaMetrics | hybrid | |
| Nagios | hybrid | есть агенты, которые работают по pull-модели, но так же есть поддержка push-модели по протоколу `SNMP` |
### Задание 3
> Склонируйте себе [репозиторий](https://github.com/influxdata/sandbox/tree/master) и запустите TICK-стэк,
> используя технологии docker и docker-compose.(по инструкции ./sandbox up )
>
> В виде решения на это упражнение приведите выводы команд с вашего компьютера (виртуальной машины):
>
> - curl http://localhost:8086/ping
> - curl http://localhost:8888
> - curl http://localhost:9092/kapacitor/v1/ping
>
> А также скриншот веб-интерфейса ПО chronograf (`http://localhost:8888`).
```shell
curl -v http://localhost:8086/ping
```
```text
* Trying 127.0.0.1:8086...
* TCP_NODELAY set
* Connected to localhost (127.0.0.1) port 8086 (#0)
> GET /ping HTTP/1.1
> Host: localhost:8086
> User-Agent: curl/7.68.0
> Accept: */*
>
* Mark bundle as not supporting multiuse
< HTTP/1.1 204 No Content
< Content-Type: application/json
< Request-Id: 8bb4e1e6-4069-11ed-8018-0242ac500203
< X-Influxdb-Build: OSS
< X-Influxdb-Version: 1.8.10
< X-Request-Id: 8bb4e1e6-4069-11ed-8018-0242ac500203
< Date: Fri, 30 Sep 2022 02:42:37 GMT
<
* Connection #0 to host localhost left intact
```
```shell
curl http://localhost:8888
```
```html
Chronograf
```
```shell
curl -v http://localhost:9092/kapacitor/v1/ping
```
```text
* Trying 127.0.0.1:9092...
* TCP_NODELAY set
* Connected to localhost (127.0.0.1) port 9092 (#0)
> GET /kapacitor/v1/ping HTTP/1.1
> Host: localhost:9092
> User-Agent: curl/7.68.0
> Accept: */*
>
* Mark bundle as not supporting multiuse
< HTTP/1.1 204 No Content
< Content-Type: application/json; charset=utf-8
< Request-Id: dfe72552-4069-11ed-8029-0242ac500204
< X-Kapacitor-Version: 1.6.5
< Date: Fri, 30 Sep 2022 02:44:59 GMT
<
* Connection #0 to host localhost left intact
```

### Задание 4
> Изучите список [telegraf inputs](https://github.com/influxdata/telegraf/tree/master/plugins/inputs).
> - Добавьте в конфигурацию telegraf плагин - [disk](https://github.com/influxdata/telegraf/tree/master/plugins/inputs/disk):
>
> ```
> [[inputs.disk]]
> ignore_fs = ["tmpfs", "devtmpfs", "devfs", "iso9660", "overlay", "aufs", "squashfs"]
> ```
>
> - Так же добавьте в конфигурацию telegraf плагин - [mem](https://github.com/influxdata/telegraf/tree/master/plugins/inputs/mem):
>
> ```
> [[inputs.mem]]
> ```
>
> - После настройки перезапустите telegraf.
>
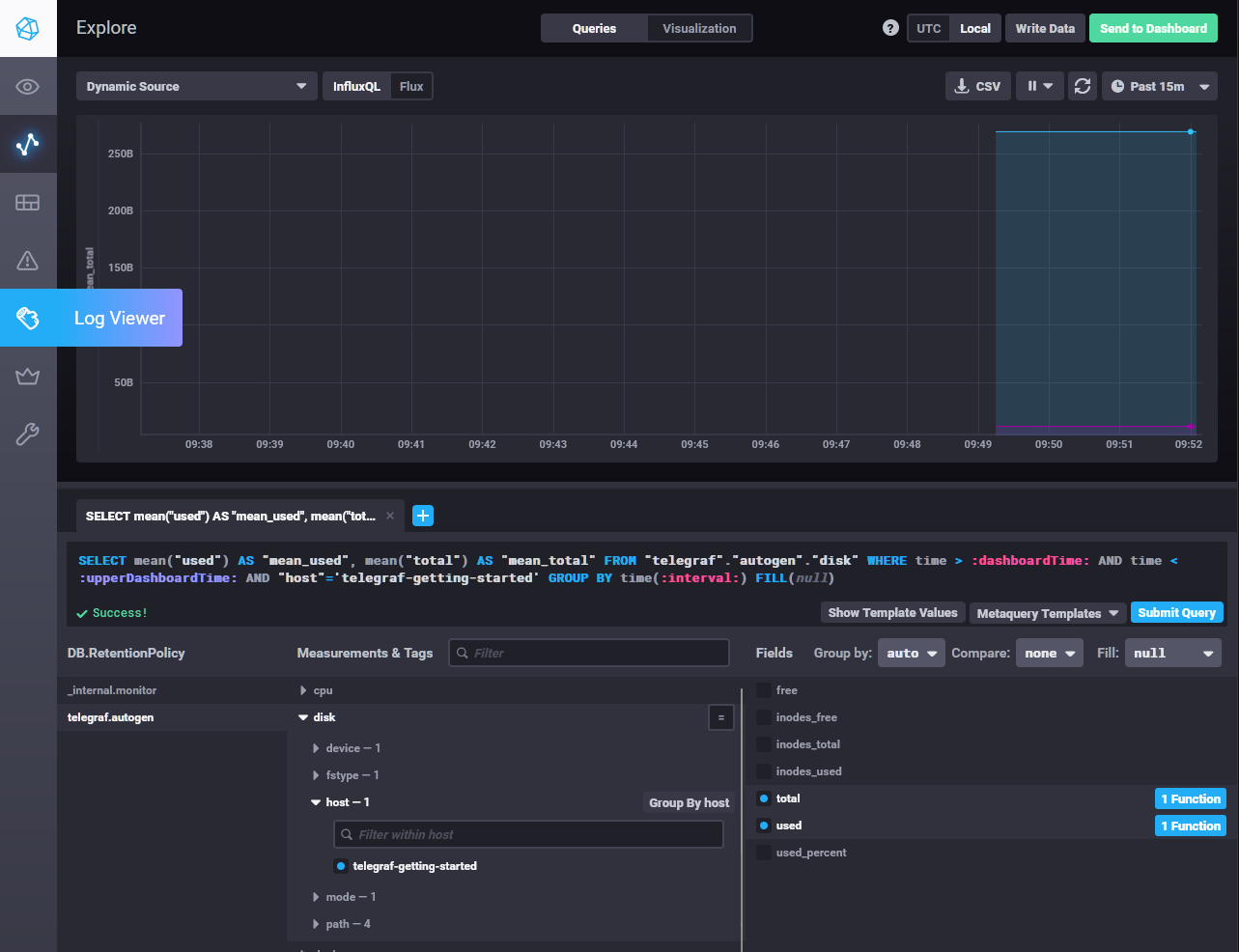
> - Перейдите в веб-интерфейс Chronograf (`http://localhost:8888`) и откройте вкладку `Data explorer`.
> - Нажмите на кнопку `Add a query`
> - Изучите вывод интерфейса и выберите БД `telegraf.autogen`
> - В `measurments` выберите mem->host->telegraf_container_id , а в `fields` выберите used_percent.
> Внизу появится график утилизации оперативной памяти в контейнере telegraf.
> - Вверху вы можете увидеть запрос, аналогичный SQL-синтаксису.
> Поэкспериментируйте с запросом, попробуйте изменить группировку и интервал наблюдений.
> - Приведите скриншот с отображением
> метрик утилизации места на диске (disk->host->telegraf_container_id) из веб-интерфейса.

### Задание 5
> Добавьте в конфигурацию telegraf следующий плагин - [docker](https://github.com/influxdata/telegraf/tree/master/plugins/inputs/docker):
>
> ```
> [[inputs.docker]]
> endpoint = "unix:///var/run/docker.sock"
> ```
>
> Дополнительно вам может потребоваться донастройка контейнера telegraf в `docker-compose.yml` дополнительного volume и
> режима privileged:
> ```
> telegraf:
> image: telegraf:1.4.0
> privileged: true
> volumes:
> - ./etc/telegraf.conf:/etc/telegraf/telegraf.conf:Z
> - /var/run/docker.sock:/var/run/docker.sock:Z
> links:
> - influxdb
> ports:
> - "8092:8092/udp"
> - "8094:8094"
> - "8125:8125/udp"
> ```
>
> После настройки перезапустите telegraf, обновите веб интерфейс и приведите скриншотом список `measurments` в
> веб-интерфейсе базы telegraf.autogen. Там должны появиться метрики, связанные с docker.
>
> Факультативно можете изучить какие метрики собирает telegraf после выполнения данного задания.
Метрики docker уже подключены по умолчанию следующей конфигурацией telegraph:
```text
[[inputs.docker]]
endpoint = "unix:///var/run/docker.sock"
container_names = []
timeout = "5s"
perdevice = true
total = false
```

### Задание 6
> Дополнительное задание
>
> В веб-интерфейсе откройте вкладку `Dashboards`. Попробуйте создать свой dashboard с отображением:
> - утилизации ЦПУ
> - количества использованного RAM
> - утилизации пространства на дисках
> - количество поднятых контейнеров
> - аптайм
> - ...
> - фантазируйте)
